2.5. Розрахунок трубопроводів для транспортування рідин.
Однією з поширених операцій майже на всіх хімічних підприємствах є транспорт різноманітних рідин всередині виробничих цехів (з апарату в апарат), між окремими цехами або відділеннями, а також між останніми і сховищами рідин (вихідної сировини, напівпродуктів і кінцевих продуктів). Транспорт рідин здійснюється звичайно за допомогою закритих трубопроводів (металевих або неметалевих), протяжність яких варіює в дуже широких межах: від декількох метрів до багатьох кілометрів. Об’єми транспортування рідин залежать від масштабу виробництва і вимірюються значеннями, починаючи з л/с до багатьох м3/с. У всіх випадках необхідно розрахувати діаметр трубопроводу, що забезпечує транспорт необхідного об’єму рідини (об'ємна витрата) на задану відстань при мінімальних витратах енергії і матеріалів. Вартість трубопроводів становить значну частину загальної вартості обладнання хімічних підприємств. Крім того, експлуатація трубопроводів пов'язана з витратою значних коштів. Тому правильний вибір діаметра трубопроводів має велике технічно-економічне значення.
При заданій продуктивності діаметр трубопроводу може бути обчислений виходячи з рівняння витрати:
,
звідки
, (2.60)
де d - внутрішній діаметр трубопроводу, м; V - об'ємна витрата рідини, м3/с; w- середня швидкість рідини, м/с.
Таким чином, розмір діаметра трубопроводу однозначно визначається вибором значення швидкості рідини, що рухається в ньому.
Чим вище обрана швидкість w, тим менше, згідно з рівнянням (2.60), потрібний діаметр трубопроводу, тобто, тим менші витрати матеріалу на його виготовлення, а значить, його вартість, а також вартість монтажу і ремонту трубопроводу. Разом з тим при збільшенні швидкості, відповідно до рівняння (2.59), зростають втрати напору в трубопроводі, тобто збільшується перепад тиску, потрібного для переміщення рідини, і, отже, зростають витрати енергії на її переміщення. Тому для розрахунку оптимального діаметра трубопроводу необхідний технічно-економічний підхід, що враховує суперечливий вплив різних чинників. При оптимальному діаметрі трубопроводу забезпечуються мінімальні витрати на його експлуатацію.
Нехай сумарні річні витрати на експлуатацію трубопроводу складають M грн/рік. Ці витрати складаються з річних витрат на амортизацію та ремонт (А грн/рік) і вартості енергії, необхідної для переміщення краплинної рідини чи газу по трубопроводу (Е грн/рік).
Типовий вид залежності цих витрат та загальних річних витрат від діаметра трубопроводу зображений на рис. 2.18. Діаметр трубопроводу doпт, що відповідає оптимально вибраній швидкості руху рідини, відповідає мінімуму на кривій M = А + Е.

Рис. 2.18. До визначення оптимального діаметру трубопроводу
Аналогічний підхід застосовується і для розрахунку оптимального діаметра апаратів.
На основі технічно-економічних міркувань встановлені рекомендовані межі зміни швидкостей рідин, газів і парів у промислових трубопроводах. Швидкості руху малов'язких крапельних рідин не повинні перевищувати ~ 3 м/с; для в'язких крапельних рідин ~ 1 м/с. При русі крапельних рідин самотечією швидкості їх зазвичай складають 0,2÷1 м/с, а в нагнітальних трубопроводах (при перекачуванні насосами) - 1÷3 м/с.
Швидкості газів і парів коливаються в наступних межах: для газів при порівняно невеликих надлишкових тисках (наприклад, що розвиваються вентиляторами) - 8÷15 м/с, для газів під тиском - 15÷25 м/с, для насиченої водяної пари - 20÷30 м/с і для перегрітої водяної пари - 30÷50 м/с.
Розглянемо кілька найбільш поширених варіантів розрахунку трубопроводів.
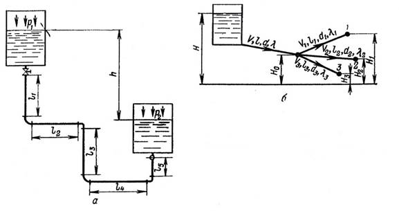
Простий трубопровід. Простим називається трубопровід, що з'єднує джерело зі споживачем рідини, але не має на шляху ніяких відгалужень (рис. 2.19, а). Такий трубопровід, просторово розташований часто у всіх трьох вимірах, звичайно складається з ряду прямолінійних ділянок різної довжини (l1, l2, l3, ...), з'єднаних один з одним відводами і колінами для зміни напрямку потоку. Трубопровід може бути ще споряджений запірними і регулюючими пристроями (засувки, вентилі, крани, зворотні клапани).

Рис. 2.19. До розрахунку трубопроводів: а - простий трубопровід, б - трубопровід з розгалуженням в одній точці.
Припустимо, що різниця рівнів рідини у витратній і приймальній ємностях дорівнює h, а зовнішні тиски на вільні поверхні рідин в цих ємностях відповідно рівні p1 и р2. Оскільки швидкість потоку w в трубопроводі постійного діаметра d також постійна, а швидкості переміщення рідини в обох ємностях практично однакові і мізерно малі, то за рівнянням Бернуллі
, (2.61)
тобто наявний сумарний гідростатичний
напір H (сума різниць нівелірних і п'єзометричних висот) дорівнює
втраченому натиску
. У свою чергу, величина
витрачається на подолання гідравлічних опорів при
проходженні потоку через прямолінійні ділянки трубопроводу (
) і через перелічені вище з'єднувальні, запірні і регулювальні пристрої, які називають місцевими
опорами (
): ![]()
Позначивши коефіцієнти
для коліна,
відводу, засувки, зворотного клапана і т. д. відповідно через
отримаємо (2.56):
![]()
До числа місцевих опорів відносяться також втрати напору, що виникають при вході рідини з витратної ємності у трубопровід (різке звуження потоку) і при виході з останнього у приймальну ємність (різке розширення потоку):
![]()
Якщо трубопровід має пн колін, пв відводів, п3 задвижок, nзк зворотних клапанів і т. д., то
.
Позначивши сумарну довжину прямолінійних ділянок трубопроводу через
отримаємо:
. (2.62)
З рівняння (2.62) знаходимо значення швидкості потоку в трубопроводі:
. (2.63)
Таким чином, об'ємна витрата рідини в розглянутому трубопроводі буде:
. (2.64)
Вираз (2.64) дозволяє визначити для кожного конкретного трубопроводу або необхідний діаметр d при заданій витраті V, або витрату V при відомому діаметрі d, або необхідний напір H для забезпечення заданої витрати V в трубопроводі відомого діаметру d.
Як видно з виразу (2.64), необхідну витрату рідини V в трубопроводі заданої довжини і конфігурації можна забезпечити при різних його діаметрах в залежності від значення напору H: чим більше напір H, тим менше потрібний діаметр трубопроводу. Забезпечення напору H при витраті V рівносильно підйому V м3/с рідини на висоту H і вимагає, відповідно, витрати енергії, пропорційної ρgHV Дж/с. При вартості енергії а грн/Дж грошові витрати на енергію складуть aρgHV грн/с. З іншого боку, грошові витрати на експлуатацію трубопроводу (амортизація, ремонт, обслуговування та ін) зростають зі збільшенням його довжини l і діаметра d і можуть бути виражені добутком bld грн/с, де b - коефіцієнт пропорційності. Отже, загальні витрати на транспортування рідини по трубопроводу виразяться так:
![]()
Оптимальний діаметр трубопроводу повинен задовольняти мінімуму функції М = f(d), тобто умові dM/d(d) = 0 (див. рис.2.18).
Зауважимо, що розрахунок шуканої величини (V, d, H) за формулою (2.64) вимагає підстановки значення коефіцієнта λ, що залежить, як вже відомо, від значення критерію Re і, отже, від заздалегідь невідомої швидкості потоку w. Це ускладнення легко долається, якщо виразити w через об'ємну витрату рідини (w = 4V/πd2); тоді Re = 4Vρ/πdμ.
Задаючись тепер у пошуковому варіанті розрахунку очікуваним режимом течії (ламінарний, турбулентний), вибирають відповідну формулу λ= f (Re) і після її підстановки у вираз (2.64) знаходять шукану величину (d або V при заданому H). Прийнятий режим течії (область значень Re) може бути тепер перевірений і в разі його невідповідності заданому розрахунок повторюється.
Розгалужені трубопроводи. Розгалуженими називаються трубопроводи, що забезпечують одночасну подачу рідини в декілька точок. Розглянемо схему таких трубопроводів (рис. 2.18,б). Її можна представити як магістральну лінію (діаметр d, довжина l), з кінця якої відходить декілька гілок (діаметри d1, d2, d3, …; довжини l1, l2, l3, ...) у точки споживання рідини, гідростатичні напори яких відносно загальної горизонтальної площини відліку рівні H1, H2, H3, .... Джерело живлення, зображене у вигляді відкритої ємності, створює гідростатичний напір H відносно тієї ж площини відліку; гідростатичний напір в точці розгалуження позначимо через H0. Зазвичай бувають відомі напори Н, H1, H2, H3, …, довжини l, l1, l2, l3, ..., а також об'ємні витрати по відгалуженних трубопроводах V1, V2, V3, ..., і отже, сумарна витрата в магістральній лінії V = V1 + V2 + V3 +.... Шуканими є діаметри d, d1, d2, d3, …, причому, невідомий заздалегідь напір H0 у точці розгалуження.
Для розв’язання задачі
використовуємо рівняння (2.64). Позначивши через
,
1,
2,
3, … коефіцієнти опору в прямих ділянках
трубопроводу, а через
– суми місцевих опорів на цих ділянках, можна написати наступну
систему рівнянь:
;
.
П'яте рівняння, відповідно до умови V = V1 + V2 + V3, буде мати вигляд:
.
Написана система п'яти рівнянь дозволяє знайти шукані величини H0, d, d1, d2 і d3.
Трубопровід з безперервною шляховою і транзитною витратами рідини. У хімічній технології часто використовують трубопроводи (прямі, спіральні, типу плоских U-подібних змійовиків) з безперервним і рівномірним відведенням рідини по всій їх довжині l. Вихід рідини відбувається через безліч розташованих близько дрібних отворів, просвердлених в стінці труб, або через сопла, вставлені в ці отвори. Внаслідок гідравлічного опору тиск по довжині потоку безперервно падає, тому для забезпечення рівномірного відводу рідини площа отворів або їх число повинні безперервно зростати в міру віддалення від початкового (вхідного) перерізу трубопроводу.
Якщо на одиниці довжини трубопроводу має бути відведено q м3/с рідини, то повна її витрата, яку називають шляховою витратою, складатиме Vш=lq. Іноді потрібно, щоб, крім шляхової витрати Vш, з останнього перерізу трубопроводу йшов ще додатковий потік Vt м3/с, який будемо називати транзитним потоком. Таким чином, сумарний об'єм рідини, що надходить у трубопровід, дорівнює V = Vш + Vt, м3/с. Втрата напору на елементарній ділянці трубопроводу довжиною dx, віддаленій від вхідного перетину на відстань х (рис. 2.19,а), виразиться рівнянням (2.50)
,
де D - діаметр трубопроводу, a w - швидкість потоку в перерізі.
Оскільки на шляху х було відведено xq м3/с, то
.
Таким чином,
,
звідки
,
і
. (2.65)

Рис. 2.19. До розрахунку трубопроводів:
а - трубопровід з безперервним шляховим і транзитним витратами рідини; б - газопровід.
Слід зауважити, що при виводі останніх рівнянь було прийнято λ = const, між тим, як ця величина змінюється по довжині трубопроводу відповідно до залежності λ = f(Re). Похибка розрахунку стає мізерно малою, якщо віднести величину λ до середньої швидкості потоку.
Розрахунок газопроводів. Рух газу в трубопроводах на відміну від руху краплинної рідини внаслідок падіння тиску р супроводжується безперервним збільшенням питомого об’єму v (зменшенням густини ρ) і відповідним зростанням лінійної швидкості потоку w. Зміна v, р і, відповідно, w може бути викликана, крім того, підвищенням або пониженням температури газу у разі його примусового нагрівання або охолодження (приріст температури за рахунок тертя найчастіше дуже малий). У зв'язку з безперервною зміною величин v (або ρ) та w рівняння Бернуллі, затосоване до елементарної ділянки газопроводу довжиною dl (рис. 2.19, б), буде мати вигляд:
.
Внаслідок малої густини газу і незначного внеску швидкісного напору у промислових
газопроводах можна без помітної втрати для точності розрахунку знехтувати в
цьому рівнянні членами dz и
. Тоді
отримаємо:
,
де D - діаметр газопроводу.
Якщо масова витрата газу дорівнює G = (πD2/4)wρ (кг/с), то визначивши звідси w, отримаєм
.
(2.66)
Розрахунок за рівнянням (2.66) можливий в тих випадках, коли відомий розподіл температури газу T по довжині газопроводу. На практиці зустрічаються переважно ізотермічні газові потоки (T = const), тому p/ρ = p1/ρ1, wρ = const і λ = const. У цьому випадку рівняння (2.66) приймає наступний вигляд:
,
звідки
. (2.67)
Рівняння (2.67) дозволяє визначити необхідний діаметр газопроводу D для
транспорту заданої кількості газу G кг/с при заданих початкових (
)
і кінцевих (
)
тисках, або одну з трьох величин (G, D,
) при заданих
інших двох. При цьому, оскільки wρ = const,
величину λ
можна розрахувати за наведеними вище формулами для крапельних рідин (відповідно
режиму течії), ввівши у вираз Re початкові (w1ρ1)
або кінцеві (w2ρ2) значення швидкості та
густини газу.
Зауважимо, що при р1-р2
< 20 кПа досить точний розрахунок можливий за спрощеною формулою:
,
де
і
—
середньоарифметичні значення швидкості і густини газу.
Материалы на данной страницы взяты из открытых источников либо размещены пользователем в соответствии с договором-офертой сайта. Вы можете сообщить о нарушении.